技术论坛
  • 技术论坛
  • 04-14

    冷干机五大部件的作用

    冷干机五大部件的作用 冷干机是制冷系统中不可缺少的一部分,常用的冷干机主要由5大部件组成,它们分别是制冷压缩机、冷凝器、蒸发器、热力膨胀阀以及换热器。这五大部件是冷干机在运转过程中各司其职,发挥着自己相应的作用。 1.制冷压缩机 制冷压缩机是制冷系统的心脏部分,缺少了它,整个系统就没有了动力来源。压缩机主要是把制冷剂从低压提升为高压,并使其不断保持循环,让系统能够不断的把内部产生的热量排放到高于系统温度的环境中去。 2.冷凝器 冷凝器的作用主要是将压缩机排出的高压、过热冷媒蒸气冷却成为液态的制冷剂,从而保持制冷过程的循环。 3.蒸发器 蒸发器是冷干机的主要换热部件。压缩的空气在蒸发器中会被强制冷却,其中的部分水蒸气冷却凝结的液态水会被排除,干燥空气。而液体会在蒸发器中发生相变变成蒸汽,在这过程中会吸收周围的热量,从而降低空气的温度。 4.热力膨胀阀 热力膨胀阀是制冷系统中的节流机构。在冷干机的运转过程中,蒸发器制冷剂的供给与调节就是通过它来实现。 5.换热器 换热器是一种空气与空气之间进行热交换的一种设备。在冷干机中,其主要作用使“回收”被蒸发器冷却后空气中所携带的冷量,然后用这一部分的冷量来冷却携带着大量水蒸气的具有较高温度的压缩空气,从而达到减轻冷干机制冷系统的热负荷,节约能源的目的。 其实,换热器在冷干机中的作用主要是节能,所以,在有些冷干机中,没有换热器这一部件,依旧是可以继续运转的,只是消耗的能源相对来讲会比较大一点。所以,这五大部件可以说是缺一不可。

  • 04-13

    空压机前置过滤器与后置过滤器的区别

    空压机前置过滤器与后置过滤器的区别   在螺杆空压机的后处理设备中,主要由储气罐、干燥机及过滤器组成。而在过滤器部分中,又分为前置过滤器和后置过滤器,一般是由干燥机隔开,压缩空气从机组排出到储气罐、到前置过滤器、到干燥机、再到后置过滤器,完成过滤和干燥等净化处理。 空压机精密过滤器 同样是过滤器,那么前置过滤器和后置过滤器有什么区别呢? 前置过滤器:去除部分的液态水、润滑油以及直径大于1μm的颗粒物。不管是吸附式干燥机还是冷冻式干燥机,配置前置过滤器都是必须的。否则,一旦管路上的铁锈以及其他颗粒物进行蒸发器,都会大大降低冷干机的工作效率,甚至损坏蒸发器。 后置过滤器:去除压缩空气中的油雾浓度到更高的标准,同时去除大于0.01μm的颗粒物和大于 0.001ppm的油液含量。正常情况下,后置过滤器处几乎是没有液体水排出的,如果有则说明冷干机内部的气水分离器或者排水阀发生故障问题。   前置过滤器可对压缩空气进行初步的过滤及净化处理,可把大量的水份、油份及较大的颗粒物过滤掉,同时起着保护的作用。后置过滤器是相对比较精密的,如果含有大量杂质的压缩空气不经过前置过滤器的保护,直接由后置过滤器来处理,将有可能导致堵塞甚至损坏的现象。

  • 04-13

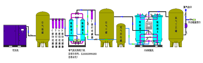
    制氮机的原理简介及纯度要求

    制氮机的原理简介及纯度要求 制氮机运用范围: 金属热处理过程的保护气 化学工业生产用气及各类储罐、管道的充氮净化 橡胶、塑料制 品的生产用气 食品行业排氧保鲜包装 饮料行业净化和覆盖气 医药行业充氮包装及容器 的充氮排氧,电子行业电子元件及半导体生产过程的保护气等。 原理: 空气经压缩机压缩,进入吸干机进行吸附干燥,以达到变压吸附制氮系统对原料空气的露点 要求。再经过过滤器除去原料空气中的油和水,进入空气缓冲罐,以减少压力波动。送至制 氮机(内装碳分子筛),空气在此得到分离,制得氮气。原料空气进入其中一台吸附器,产 出氮气;另一台吸附器,则减压解吸再生。二台吸附器交替工作,连续供给原料空气,连续 产出氮气。氮气送至氮气缓冲罐,经调压阀将压力调至额定压力;再通过流量计计量,氮气 分析仪分析检测,合格的氮气备用,不合格氮气放空。 进入制氮机时,空气应达到的要求 空气压力:≥0.75Mpa 空气温度:≤25℃ 含 油 量:≤0.003PPm 颗粒直径:≤0.01um 压力露点:2~10℃ 不同行业对氮气纯度的要求: 1、化工、新材料行业(一般要氮气纯度≧98%) 2、电子行业(≧99.9%或99.99%或经过纯化设备制取≧99.999%的高纯氮) 3、食物、医药行业((≧98或99.9%)4、冶金、金属加工行业(≧99.999%、露点低于-65℃的高品质氮气) 5、其他运用范畴,在煤炭、石油、油品运送等很多范畴也得到广泛运用。跟着科技的前进和社会的开展,氮气的运用范畴也越来越广泛,现场制气(制氮机)以其出资省、运用成本低、运用方便等长处曾经逐渐替代液氮蒸腾、瓶装氮气等传统供氮方法,以上为各个行业对氮气纯度。

  • 04-13

    空压机柳絮防护

    空压机柳絮防护 春天来去匆匆,不知不觉,柳絮已由嫩芽变成串串白絮,远望去,犹如白雪一般。欣赏美景之余烦恼也随之而来,总会有缕缕的柳絮四处飞散,落满庭院,自然空压机也不能幸免。 空压机的用户们要警惕起来了!须注意观察并定期清理空压机的散热器,以免堵塞引起高温停机耽误生产。 01 为什么说小小的柳絮会是空压机的“心头大患”呢? • 1.空气中含有的杨柳棉絮,会通过空滤芯与润滑油经主机进入油路润滑系统高温后形成积碳结成焦块,它不仅会影响到空气压缩机的润滑,造成压缩机高温,而且可能造成机头抱死等现象。杨柳絮絮多的情况,空气压缩机很可能引起燃烧爆炸的危险; 2.空气中的杨柳絮进入空压机后,容易堵塞冷却器,导致空压机因散热效果不佳而高温跳机。 3.杨柳絮还会对过滤器造成过大的负担,进入空滤芯后,会堵塞空滤芯,造成产气量下降,提高耗电量。而且大大缩短了过滤器的使用寿命,同时还会恶化润滑油的品质,缩短油过滤器和油分离器的使用寿命。 4.空气经过螺杆压缩机压缩后和润滑油都要通至冷却器来冷却,空气后冷却器与油冷却器制成一体,结构相同,皆为板翘式。冷却风扇将冷空气抽入,吹过后冷却器翘板。冷却后的压缩空气温度一般在环境温度+10℃左右。 5.而柳絮一旦附着在冷却器上就会粘连,如果有油污的话,粘连情况会更加严重,严重影响冷却器的冷却效果。导致压缩机机头温度升高,报警停机,严重者可能导致螺杆抱死。 02• 那么如何解决这一“心头大患”呢? • 当柳絮沾到设备上面后,再清理起来不仅费时费力,而且效果都不太好,还容易对设备造成损坏,所以最好的方法就是把问题消灭在发生前,让设备躲开柳絮的“攻击”。 斯可络空压机在进气口与冷却器处加装磁吸滤网,有效隔绝柳絮的异物进入,保证空压机正常稳定运行。 只要做到定期清理吹扫就可以解决柳絮问题。同时斯可络空压机设计增加独立吹扫装置。可以实现不停机,做到不影响客户生产,随时清理吹扫。 03• 如果万一已经发生了柳絮黏连冷却器的情况, 我们应该定期进行冷却器散热片的清洗,避免其脏堵。 可以用干净的压缩空气,顺散热片方向进行吹除,以恢复冷却器的散热性能。 在春季杨柳絮较多或者沙尘天气比较严重的情况下,可以按冷却器积尘的程度按需定期进行,平时至少三个月冲洗一次。 日常清洁方法 1将吹扫气枪,对着冷却器吹,从上往下吹(单孔单孔地吹),反复多次(半小时以上最佳)。 2将空压机内部吹下的尘埃、颗粒吹出,清理干净,防止一开机运行时再次被风扇吸入堵塞散热器,再次引起高温。 注:如果冷却散热器长时间没有清理,或机器在恶劣的环境下使用,散热器表面沾满油污或其他,以上的方法是吹不干净的,唯一的解决方法就是将散热器从空压机上拆下,用专用清洗剂(结碳清洗剂)其清洗干净。

  • 04-13

    了解制氮机的原理,处理故障才能游刃有余

    了解制氮机的原理,处理故障才能游刃有余 氮气作为空气中含量最丰富的气体,取之不尽,用之不竭。它无色、无味,透明,属于亚惰性气体,不维持生命。高纯氮气常作为保护性气体,用于隔绝氧气或空气的场所。氮气(N2)在空气中的含量为78.084%。 制氮机是指以空气为原料,利用物理方法将其中的氧和氮分离而获得氮气的设备。制氮机以优质碳分子筛为吸附剂,采用常温下变压吸附原理分离空气制取高纯度的氮气。通常使用两吸附塔并联,由PLC控制进口气动阀自动运行,交替进行加压吸附和解压再生,完成氮氧分离,获得所需高纯的氮气。 PSA变压吸附制氮原理:碳分子可以同时吸附空气中的氧和氮,其吸附量也随着压力的升高而升高。而且碳分子筛吸附氧的速度也很快,吸附约1分钟就达到90%以上;而此时氮的吸附量仅有5%左右,所以此时吸附的大体上都是氧气,而剩下的大体上都是氮气。这样,如果将吸附时间控制在1分钟以内的话,就可以将氧和氮初步分离开来,也就是说,吸附和解吸是靠压力差来实现的,压力升高时吸附,压力下降时解吸,使碳分子筛重获新生。而区分氧和氮是靠两者被吸附的速度差,通过控制吸附时间来实现的,将时间控制得很短,氧已充分吸附,而氮还未来得及吸附,就停止了吸附过程。因而变压吸附制氮要有压力的变化,也要将时间控制在1分钟以内。变压吸附制氮正是利用碳分子筛的选择吸附特性,采用加压吸附,减压解吸的循环周期,使压缩空气交替进入吸附塔来实现空气分离,从而连续产出高纯度的产品氮气。 PSA制氮基本工艺流程:空气经空压机压缩后,经过除尘、过滤、干燥后,进入空气储罐,经过空气进气阀、A吸进气阀进入A吸附塔,塔压力升高,压缩空气中的氧分子被碳分子筛吸附,未吸附的氮气穿过吸附床,经过A吸出气阀进入氮气储罐,这个过程称之为A吸,持续时间为几十秒。同时B吸附塔中碳分子筛吸附的氧气通过B排气阀降压释放回大气当中,此过程称之为B解吸。 A吸过程结束后,A吸附塔与B吸附塔通过上、下均压阀连通,使两塔压力达到均衡,这个过程称之为均压,持续时间为2~3秒。均压结束后,压缩空气经过B吸进气阀进入B吸附塔,压缩空气中的氧分子被碳分子筛吸附,富集的氮气经过B出气阀进入氮气储罐,这个过程称之为B吸,持续时间为几十秒,A塔同时也在解吸。 为使分子筛中降压释放出的氧气完全排放到大气中,氮气通过一个常开的反吹阀吹扫正在解吸的吸附塔,把塔内的氧气吹出吸附塔。这个过程称之为反吹,它与解吸是同时进行的。 制氮机的工作流程是由可编程控制器进行,先控制电磁阀,再由电磁阀分别控制A、B两塔八个气动管道阀的开关。电磁阀时间流程已经存储在可编程控制器中。 制氮机运行过程中,主要出现的问题是产气压力低,重 含氧量高。压力低的原因主要有 1. 供气压力低,自然产气压力就不够 2、现场用气量大,产生的气不够使用,压力自然就上不去。 2. 供气管道上的滤芯及阀门故障堵塞,气流量变小,制氮量远远小于用气量,导致系统压力低。 3. 用气管网发生泄漏,使压力变低。 5、制氮机阀门电路控制异常或机械卡死。 制氮机的纯度一般要求99.9%以上,如果含氧量高就会影响生产,其主要原因有:根据原理主要有以下方面 1. 原压缩空气压力低,导致变压吸附效果差,除氧效果不好; 2. 左右两塔的控制先导电磁阀或气动阀门发生了故障,如有的阀门开启关闭时间有延迟,或卡死不动作。就会出现串气现象,也会导致二塔动作紊乱,制氮效果差,含氧量高 3. 控制要合理的用气量,超流量用气,也会导致制氮效果差。 4. 长时间未更换碳分子筛,及滤芯,也会导致含氧量高。 5、控制电路故障引起电磁阀故障,开关不到位,是造成含氧量故障的重要原因。

  • 04-12

    空压站节能怎么做?

    空压站节能怎么做? 作为用户,是空压机节能?还是空压站节能? 经过多年的发展,空压机节能,已经接近天花板,但是空压站节能,还大有可为。 空压站,包括产、输、用三端。空压站节能,就是对三端做节能,而不只是产气端,即不只是空压机节能。 单机节能的空压机在压缩空气系统中往往不一定能发挥出应有的效率。于是,行业开始思考压缩空气站能效问题。 可是空压站节能要怎么做? 1.空压站产输用三端分别有哪些浪费? ▍产气端 一个3台空压机以上的站房,主要存在着管网高压浪费和设备性能浪费。 造成管网高压浪费的根源在于:空压机的配置及运行以保压为目的,供给压力一般都留有安全余量。 由于管道压力损耗不确定,设备启动存在流量高峰等原因,管网压力有时比末端要求压力设置得高出1-2bar。而管网压力每提高1bar,空压机的能耗提高7-10%,造成能源浪费。 另外,生产线正常生产的时候,需要开3台机满足用气需求,而在交接班、休息、用餐期间,用气需求明显减少,管网压力上升,管理员往往无法去站房调节,出现高压浪费。 还有按最大压降值设置设备加卸载压力,用气波动时设备调节不合理等,都会造成管网高压,导致设备加载功率高、用气量增加,这也是产生浪费的原因。 造成设备性能浪费的根源在于:设备的控制、运维、参数设置依靠管理员经验,用气工况复杂多变,增加了参数设置的难度。 由于设备的加卸载压力设置不合理,导致多台设备同启同停,所有出现空压机加载率低于80%的站房,大部分都是这个原因。 生产线用气波动较大,设备各项参数设置不合理,导致工频机卸载,变频机低频运行,离心机放空,导致设备性能没有被充分调度,据数据统计,空压机卸载时的能耗约占空压机满载运行时的30-50%,能源白白浪费。 并且,如果站房通风不畅,造成负压,进气量会减少,如果设备的维护保养做得不到位,空滤积灰,也会造成进气量减少,相应的产气量也会减少。 ▍输气端 在大多数的工厂,到处都能听到管道漏气的声音。在气体输送的过程中,管道漏气是造成浪费的罪魁祸首,例如7bar的气体,1毫米的小孔,每年漏掉的气,损失达3276元。 每年损失:0.0742*60*24*365*0.12(用电单耗)*0.7元=3276元 而因为管道摩擦、拐弯、管道变径等设计不合理而造成的气体压力下降,属于隐形浪费,不通过压力变送器等仪器仪表的监测,根本不知道浪费有多严重。 ▍用气端 工厂没有对供气压力进行分级规划,不同用气点压力需求不一样,但高低压混用,有时为了少数几台压力要求高的设备,整个调高供气的压力,在能源使用配置上极不合理。 原本是间歇性的工艺却一直在连续用气;下班后工人用压缩空气吹头发、身上的灰尘,用气成本意识薄弱。这些用气端的浪费,日积月累下来,造成的损失惊人。 以上,只是列出了空压站产输用三端部分浪费现象。空压机在行业内被称为“电老虎”,在工业生产中空压站的耗电量约占工厂耗电量的10-20%,部分用气大厂甚至高达35%。把上面这些浪费问题解决,省下来的就是真金白银。 2.怎么解决三端浪费 我们分析空压站浪费现象是分产输用三端进行的,但解决浪费的第一步,是将空压站看作一个整体。为什么? 以上浪费现象是根据经验总结出来的,具体到一个客户的空压站,到底存在哪些浪费?分别浪费了多少?是不清楚的,因为没有数据可供分析。将空压站视为一个整体,安装电表、压力变送器、流量计、露点仪等测量仪器仪表及传感器,采集数据,分析数据,找出产输用三端浪费分别在哪里,这是解决浪费的第一步。 第二步 找出浪费在哪里以后,剩下的就是节能改造了。 ▍用气端节能改造 1.调整用气设备压力匹配 全面评估生产用气的压力需求,在保证生产的情况下实现按需供气,减少甚至消除冗余供应,降低空压机排气压力和管网压力。 2.调整不合理用气行为 据权威数据,空压机的电能利用率仅为10%左右,有90%左右转换为热能损失掉了。我们需要反复给员工宣贯用气成本问题,坚决杜绝用压缩空气做常规清扫工作。每一立方气,都要用在该用的地方。 ▍输气端节能改造 1、治理泄漏 全面检查所有的输送管网及用气点,特别是接头、阀门等处,及时处理泄漏点。 2、压降治理 通过管路分段设立压力表检测压力,详细检查各段压降,有问题的管网段及时检查维护。一般空压机出口到用气点,压降不超过10%即0.7bar,冷干过滤段的压降一般0.2bar。工厂尽量布置环型管网,平衡各点用气压力。 ▍产气端节能改造 1.做好设备维护、清洁 增加空压机散热效果,水冷、空冷等换热器的交换效果,保持油质、空滤清洁。 2.空压机余热回收 回收空压机油系热量制备热水,用于其他工艺或辅助生活设施。 3.干燥系统改造或更换 新型干燥装备用空压风余热对压缩空气进行干燥脱水,节能率超过80%。 第三步 产气端节能改造的核心——智能控制 传统空压机的控制是通过设定上下限压力值,先根据生产设备的最低压力要求,结合管道最大压降设定空压机输出压力的下限,也就是空压机开始加载的压力;再在最低压力上加1bar左右,作为空压机输出压力的上限,即开始卸载的压力。空压机的输出工作压力在上下限之间波动。 如果有多台空压机同时运行,每台空压机的输出压力都将随着管网的压力波动在上下限间波动,造成层叠式压力带。 解决这个问题思路也就是空压站节能的第三步。 不再根据一个“写死的”固定逻辑去控制设备,而是根据空压站实时变化的特性灵活去控制设备启停运行。通过强大的AI算法计算出流量变化的特性,建立工厂流量变化模型,实时预测用气端用气特征,并实时计算压降情况,同步计算出单台设备的实际排气量及设备运行组合。 将空压站产、输、用三端,由原来的未知数X变成具体的数字,就能在产气端生成最佳的控制策略,既满足用气需求,又能实现能效最优。 这种控制方式最大的优势是不再通过给定固定的余量来保障稳定供气,而是通过控制的及时性来确保稳压供气。而准确实时的控制能力,需要依靠强大的AI能力,算得对且算得快,以万变应万变,才能真正避免出现“压力不够了开一台,压力高了就关一台”的现象。 如果只做空压机单机节能,只占压缩空气系统节能中很小的一部分,节能空间就非常小,而压缩空气站是根据用户用气量的大小,匹配空压机和气体净化设备运行数量,节能空间更大,更容易让用户去接受。” 空压站节能的本质就是按需供气。需要多少就给多少,什么时候需要多少就能什么时候给多少。

  • 04-12

    空压机基础知识汇总

    空压机基础知识汇总 压缩空气作为工厂内仅仅次于电能的第二大动力消耗能源,是工厂生产运行的基本保障。因此作为压缩空气生产的机械设备维护运行人员其岗位职责相当重要。 但实际上,大多工厂空压机的操作运行人员并非全部来自于这个专业或长期从事这项工作,往往是临时的或者只会开机关机,对于基本的压缩机知识一无所知。 一、压缩机的分类 二、按排气压力不同压缩机分为 低压压缩机——排气压力小于1.0MPa 中压压缩机——排气压力1.0~10MPa 高压压缩机——排气压力10~100MPa 超高压压缩机——排气压力大于100MPa 三、V—3/20解说 V代表压缩机形式,3—排气量即产气量,20—代表排气压力最高可达20MPa。 四、空气与压缩空气 空气的组成:氮气78%,氧气21%,氩气0.93%,二氧化碳0.03%,氖气0.0018%,其他惰性气体、水分和尘埃、二氧化硫、一氧化碳等有毒气体。 压缩空气是指具有一定的压力,并对空气中尘埃、水分进行过处理的可再生能源。压力、流量、温度是压缩空气的三个基本指标。干空气的分子量为28.96,在0℃、760mmHg时的密度为1.293g/m³。 五、测量装置 压力表、温度计、尘埃粒子计数器、露点仪。 六、名词解说 1.露点:一定压力下饱和空气在保持水蒸气分压力不变情况下降低温度使之达到饱和状态。(即结露凝结水析出),此时的温度叫露点温度。 2.压缩比:压缩机排气压力和进气的绝对压力之比。 3.绝对压力是考虑到与完全真空或绝对零值相比,我们所居住的环境大气具有0.1MPa的绝对压力。 4.大气压力:衡量大气的压力。绝对压力=压力表显示压力+大气压力。 5.饱和空气:当没有再多的水气能容纳在空气中时,就产生了空气的饱和,任何加压和降温均会导致冷凝水的析出。 6.常压空气:规定压力为0.1MPa,温度为20℃、相对湿度为36%状态下的空气为常态空气。 7.标准状态:规定吸入压力为0.1MPa,温度为0℃状态下的提供给用户系统的空气。 七、维护保养 在维修保养时应做到“三必须”:任务前必须明确分工,有计划有责任人,填写认真;进行拆卸、安装工作时机件必须放在档油盘或堑板上,不得落地放置或随意乱放;工作完毕后必须对工作场所进行彻底打扫和清理,恢复场地原貌。 1.机组运行1000~1500Hrs维护保养内容: (1)清洗空气过滤器。 (2)检查各级排污阀的开启情况,如管路不通、及时疏通管道。 (3)检查各仪表使用是否完好。 2.机组运行2000~2500Hrs维护保养内容: (4)更换受损的空气过滤器滤芯。 (5)检查压力和温度读数; (6)检查机组可能存在的空气或油泄露部分维护。 (7)在水冷却器上检查可能存在的水泄露, (8)清洗冷却器,清洗冷干机的冷凝器。 (9)更换油和油过滤器,当油分离器上压降超过1bar时,更换油分离器。检查油水分离器及排污管路畅通情况,及时疏通管路。 (10)检查电器自动控制部分,如各级压力的超高、超低报警情况。 (11)检查电控柜内接线柱紧固情况、安全接地及安全防护装置可靠情况。 (12)检查无热再生干燥塔、粗过滤、除油过滤器情况。 3.机组运行3500~4000Hrs维护保养内容: (13)压缩机部分: a)更换油过滤器滤芯,更换润滑油。 b)检查清洗单向断油阀弹簧柱塞,必要更换。 c)清洗恒温阀,如有必要适当可更换。 d)检查磨损件的配合间隙,并作好记录,为大修提供原始记录。 e)清洗油冷却器及后冷却器水套内水垢。 (14)操作监控系统 a)各级压力表、安全阀的灵敏度,校检。 b)各管路阀门灵敏度。 c)发现确已损坏更换之。 (15)冷却水系统 a)清洗冷却水箱内水垢及污物。 b)清洗水泵进口过滤网内污物。 c)检查冷却塔内污物;检查风机旋转情况、检查布水器旋转情况,更换或添加润滑脂。

  • 04-12

    螺杆空压机气路和油路工作流程详解

    螺杆空压机气路和油路工作流程详解 对于螺杆空压机的学习入门来说,气路和油路的工作流程是必须要掌握的,当然,相关的各类学习资料也非常全面。也只有理解了工作流程才能对设备有整体上的认识。 气路工作流程空压机气路工作流程是空气被吸入至排出的流程,此流程顺序为单向。气路流程描述:空气经过进气过滤器过滤,将大气中的灰尘或杂质滤除后,由进气阀进入压缩机主机,在压缩过程中与喷入的冷却润滑油混合,经压缩后的油气混合气体从压缩腔排入油气桶,此时压缩排出的含油气体通过碰撞、拦截、重力作用,绝大部分的油介质被分离下来,然后进入油气精分离器进行二次分离,得到含油量很少的压缩空气,当空气被压缩到规定的压力值时,最小压力阀开启,排出压缩空气到冷却器进行冷却,最后排出送入使用系统。 油路工作流程空压机油路是一个循环的工作流程。喷油螺杆空压机没有油泵,润滑油的循环是利用油气桶与主机喷油口所产生的压力差实现的。通常认为有一大一小两个循环流程。油路循环描述:大循环:主机在压缩空气时,向压缩腔喷入润滑油,压缩结束后油气混合物进入油气桶,通过碰撞、拦截、重力作用,大部分的润滑油被分离下来储存在油气桶的底部。在经过温控阀的控制导通进入冷却器进行冷却,冷却后的润滑油经过油过滤器过滤再回到主机向压缩腔喷油。小循环:油气混合物在进入油气桶时,绝大部分的油经过碰撞、拦截、重力作用沉淀下来,但压缩空气中还是含有大量的油蒸汽,在经过油精分离器芯对压缩空气中的油蒸汽进行分离时,在油分芯的内部会集聚一部分油在油分芯的底部,这部分油通过回油单向阀直接回到主机。 主要部件原理与作用 1、压缩主机、空气过滤器、进气阀、冷却器 2、最小压力阀 最小压力阀在喷油螺杆空压机中的作用非常重要。主要是:让机组保持一定的压力。 ①. 建立与主机进气端的压差,以保证系统的供油; ②. 使一些控制阀门正常动作; ③. 在用气超过压缩机的气量下使用时,机组内压力不低于运行的最小压力。目的是确保流经油气分离器芯的气体流速不至于过快,影响油气分离效果; ④. 带有单向阀的作用:在机组卸载时将油气桶的气体放空,降低空载背压,降低空载功率,并阻止管网中的压缩空气倒流。 3、油气桶 油气桶也是喷油螺杆空压机中的一个重要部件。从结构上来说,油气桶一般为圆柱形的45#钢焊成的碳钢容器。桶内有起到一次分离油气作用的隔板和二次分离油气混合物的油气分离滤芯,主要作用是对压缩机机头中出来的油气混合物进行分离以及储存液态的润滑油。通常在油气桶上还安装有其它用于不同功能的部件或仪表。 4、温控阀 温控阀的作用主要是通过控制喷入主机的润滑油的温度来达到控制主机排气端的排气温度。以使排出的空气和润滑油的混合气始终会高于露点温度,同时又防止温度过高,损害主机转子和轴承。偏低的喷油温度:会使压缩机主机的排气温度偏低,当低于压力露点温度时,油气桶内的油气混合物会析出冷凝水,恶化润滑油的品质,缩短其使用寿命。偏高的喷油温度:会使压缩机主机的转子冷却效果差,恶化润滑油的品质,产生积碳。温控阀是由阀体、弹簧、阀芯和导套组成,阀芯是通过热伸冷缩的原理来工作的。行业通常在大的机器会单独配置,而小的机器通常将温控阀芯集成在油滤底座内。 5、油滤的作用是在润滑油的循环过程中,持续过滤润滑油中的氧化物、颗粒、粉尘等杂质滤掉截留,以保证提供洁净的润滑油供给主机。

  • 04-12

    螺杆空压机工作原理及各个系统工作原理分析

    螺杆空压机工作原理及各个系统工作原理分析 一、主机/电机系统: 单螺杆空压机又称蜗杆空压机,单螺杆空压机的啮合副由一个6头螺杆和2个11齿的星轮构成。蜗杆同时与两个星轮啮合即使蜗杆受力平衡,又使排量增加一倍。我们通常说的螺杆式压缩机一般指双螺杆式压缩机。 螺杆式(即双螺杆)压缩机具有一对互相啮合、相反旋向的螺旋形齿的转子。其齿面凸起的转子称为阳转子,齿面凹下的转子称为阴转子。随着转子在机体内的旋转运动,使工作容积由于齿的侵入或脱开而不断发生变化,从而周期性地改变转子每对齿槽间的容积,来达到吸气、压缩和排气的目的。 主机是螺杆机的核心部件,任何品牌的螺杆机其主机结构和工作机理都是相近的。 (1)吸气过程 转子旋转时,阳转子的一个齿连续地脱离阴转子的一个齿槽,齿间容积逐渐扩大,并和吸气孔口连通,气体经吸气孔口进齿间容积,直到齿间容积达到最大值时,与吸气孔口断开,由齿与内壳体共同作用封闭齿间容积,吸气过程结束。值得注意的是,此时阳转子和阴转子的齿间容积彼此并不连通。 (2)压缩过程 转子继续旋转,在阴、阳转子齿间容积连通之前,阳转子齿间容积中的气体,受阴转子齿的侵入先行压缩;经某一转角后,阴、阳转子齿间容积连通,形成“V”字形的齿间容积对(基元容积),随两转子齿的互相挤入,基元容积被逐渐推移,容积也逐渐缩小,实现气体的压缩过程。压缩过程直到基元容积与排气孔口相连通时为止。 (3)排气过程 由于转子旋转时基元容积不断缩小,将压缩后气体送到排气管,此过程一直延续到该容积最小时为止。 随着转子的连续旋转,上述吸气、压缩、排气过程循环进行,各基元容积依次陆续工作,构成了螺杆式制冷压缩机的工作循环。 从以上过程的分析可知,两转子转向互相迎合的一侧,即凸齿与凹齿彼此迎合嵌入的一侧,气体受压缩并形成较高压力,称为高压力区;相反,螺杆转向彼此相背离的一侧,即凸齿与凹齿彼此脱开的一侧,齿间容积在扩大形成较低压力,称为低压力区。此两区域借助于机壳、转子的接触线而隔开,可以粗略地认为两转子的轴线平面是高、低压力区的分界面。另外,由阴阳转子间啮合线构成的螺旋形通道使得基元容积内的气体边压缩边由吸气端向排气端作螺旋运动。螺杆式压缩机作为回转式压缩机的一种,在结构上具有离心式压缩机的特点,工作原理上则又属于容积式压缩机的范畴。 缺点:1. 螺旋形转子的空间曲面的加工精度要求高;2. 转子间的啮合线无法实现较好的级间密封以及受转子刚度等的限制,目前螺杆式压缩机还不能达到较高的终了压力 ;3. 介质周期性地高速通过吸、排气孔口,通过缝隙的泄漏等原因,使压缩机噪声大,需要采取消音减噪措施 ; 4. 由于以上特点,螺杆式压缩机一般应用于下列工况:1. 流量不是很高2. 需长周期平稳运行3. 排气压力不高 机壳: 由机体、吸气端座和排气端座组成,是压缩机的主要组成部分。机体是连接各零部件的中心部件,它为各零部件提供正确的装配位置,保证阴、阳转子在气缸内啮合,可靠地进行工作。其端面形状为∞形,这与两个啮合转子的外圆柱面相适应,使转子精确地装入机体内。在机体内壁面设有符合转子转角要求的径向吸气孔口,保证转子在旋转中顺利实现吸气过程。吸、排气端座是位于机体前后两端的密封连接件,它除作机体的端面密封外,更重要的是提供了阴、阳转子和支承转子的轴承装配位置。 转子: 实现变容式压缩的主要部件,由阴、阳转子组成。转子齿形是用高精度的专用机床、专用刀具加工而成,是压缩机的关键零件之一。转子型线常为单边非对称摆线——圆弧型线。阴、阳转子在结构上有以下两种方式:1. 阳转子与电动机联接为主动转子,传递转矩,同时、通过啮合关系带动阴转子(从动转子)旋转。 2. 阴、阳转子通过各自的从动齿轮与电机带动的主动齿轮啮合,传递转矩。 轴承: 轴承是支承阴、阳转子,并保证转子高速旋转的零件。其中电机端一般采用滚柱轴承,起支撑作用。其次,转子在旋转并压缩气体时,会产生轴向推力,为了克服这种轴向力,转子的另一端采用斜柱轴承,既克服转子旋转的轴向力,还承受径向力。 螺杆压缩机绝大部分采取喷油式润滑。通过润滑油与节支混合进入压缩机,随着介质的流动对机器进行润滑和密封。其优点如下: 1)降低排气温度。 2)减少工质泄漏,提高密封效果。 3)增强对零部件的润滑,提高零部件寿命。 4)对声波有吸收和阻尼作用,可以降低噪声。 5)冲洗掉机械杂质,减少磨损。 但由于喷油量较大,所以必须增设润滑油系统,压缩机出口也必须增设油气分离器,这将增大机组的体积和复杂性。同时,对于不允许污染的介质则不能采用这种方式。所以,也有部分螺杆压缩机机内是无油润滑。 采用无油润滑的压缩机对阴阳转子的啮合间隙、转子的刚度和质量以及整个机组的加工质量都要求较高。 电机系统:• 主机与电机连接---刚性• 传动方式------齿轮 二、冷却/分离系统: 冷却系统是空气压缩机中非常重要的部分之一,因为空气被压缩后释放出大量的热,这些热量都要靠冷却系统作热交换后带走。冷却系统分风冷式和水冷式两大类。 (1)风冷式冷却系统风冷式冷却系统包含风扇和冷却器两大部件,冷却器采用铝制板翅式换热器,风扇将冷空气强制吹向冷却器,空气在流过冷却器散热翅片时,与压缩空气或润滑油做热交换,将热量带走,达到冷却压缩空气和冷却润滑油的效果。使用风冷型机组需注意: 1、冷空气的温度(基本等同于环境温度)很重要,不能过高,建议不超过40℃。 2、冷却器暴露于空气中,翅片上会沾上灰尘,如聚集灰尘太多,会严重影响冷却器换热效果。故应经常用压缩空气将翅片表面的灰尘吹干净。如情况严重无法吹干净时,必须用清洁剂清洗,清洗机组零部件时,严禁使用易燃易爆、易挥发的清洗剂。清洁时,可拆开冷却器支架侧面的盖板,使用手持风枪向上吹扫。 (2)水冷式冷却系统采用管壳式冷却器。一支为后部冷却器用来冷却压缩空气,另一支为油冷却器用于冷却喷入机体前的润滑油。这种冷却器是在管壳中平行排布许多薄壁换热铜管,水走铜管内,热油或热空气走铜管外,通过热交换后,水将油和空气的热量带走。水冷式冷却器对环境温度条件较不敏感,且较容易控制排气温度。但如果冷却水水质太差,则冷却器容易结垢阻塞,或被腐蚀,导致维护成本增加。甚至造成冷却器严重损坏而报废。建议冷却水至少应达到以下要求: 水压:需≥0.2MPa、≤0.5MPa、进口水温≤32 oC ,水量依机型不同而不同。 在水质较硬的地区,必须在循环水中加入水质软化剂,并定期换水。如水中杂质太多,必须在空压机冷却水进口管路上加装水过滤器。 水冷式机组也会安装一个小型风扇,用于机箱内的散热。冷却系统包括空气冷却器(后冷却器)和油冷却器(前冷却器),它们都是通过电机上带的风扇冷却的。后冷却器特点:1.冷却离开机组的压缩空气。2.使得多达70% 的水含量至冷凝析出。 风冷式冷却系统: 冷却系统包括空气冷却器和油冷却器,它们都是通过电机上带的风扇冷却的。油冷却器为前冷却器用于冷却油,后冷却器用于冷却压缩空气。 喷油系统上装有一个,当油温低于40℃时,油不经冷却器直接进入机体。当油温超过55℃时,该阀关闭使所有的油通过油冷却器冷却后再进入主机。 油滤: 微米等级保护主机轴承保持系统干净作用:防止异物进入主机提高冷却剂寿命 断油电磁阀 1、当机组运转时 确保向各供油点注油; 2、当机组停机时切断整个油路以免冷却剂从压缩机吸气口冒出. 止逆阀:防止反转以及停机时冷却油进入主机 油分离系统: 1. 将压缩空气从润滑油中分离出来。 2. 确保润滑油留在系统中。 3. 降低用户空气管道中的含油量 作用:1. 储存冷却剂。2. 初级分离。组成:1. 分离筒2. 油分离芯(2年更换1次)3. 回油管4. 最小压力阀 三、气调节系统: 最小压力阀: 1. 设置为在4.0 Bar时开启(4.2公斤) 2. 防止分离器受低压冲击,保持其压力 3. 有助于分离系统 4. 阻止管网压力在机组卸载或停机时进入冷却系统 四、控制电路系统: 进气蝶阀:作用:控制进气量。 保护系统:1. 主机高温保护---温度开关 2. 过流保护---------主电机热继电器1OL 3. 风扇电机热继电器2OL(M37) 4. 压力容器保护----安全阀 温度开关: 1. M250主机排气温度开关(1ATS)---119 °C 2. M250主机轴承温度开关(5TS)-----109 °C

  • 04-12

    空压机节能离不开合理的维护与保养

    空压机节能离不开合理的维护与保养 全民节能时代,大家很关注空压机能效,市场上的一级能效空压机越来越多,这的确是利国利民的好现象。但更多的人关注的是新机能效,却忽视了空压机后市场能效。 空压机行业保养现状 1. 客户不定期保养 2. 采用劣质配件 空滤对空压机能效的影响 空滤品质不但对空压机滤芯及油品影响过大对能效也有很大影响。空滤主要从两方面影响能效: 1、过滤精度。如果采用过滤精度低的空滤,会导致大量灰尘吸入,灰尘除了影响润滑油品质与空压机零部件以外,被吸入的大量灰尘吸附在油分表面,会快速提高油分内压,导致油分中、后期压差很大。油分压差一公斤,耗电量增加7%,使用过滤精度高的优质空滤,可以大大降低中、后期油分的压差,达到提高空压机能效的目的。 2、吸气阻力。吸气阻力越大,空压机能效越高,很多客户只有发现空压机不打气了,或者空滤被吸扁了,才知道空滤堵塞了。但这个时候空滤吸气阻力已经很大了,没有及时清理或更换空滤,白白浪费了很多电。因此,建议大家平时采用过滤精度高、吸气阻力小的优质空滤。同时也要提醒用户勤吹、勤换空滤。单一追求过滤精度高,或者单一追求不容易堵塞的空滤,都不是优质空滤。只有同时具备过滤精度高、吸气阻力小两项指标的空滤,才算得上是真正的优质空滤。 油分对空压机能效的影响 油分对空压机能效影响主要是油分压差,油分两方面的压差会影响空压机能效: 一、初始压差。通常来说,不同厂家、不同做法的油分,初始压差一般都不会相差太大,一般相差0.1~0.2公斤。因此,不同厂家、不同做法的油分,各自对能效影响的差别也不会特别的大。当然,如果采用初始压差越低的油分,能效会稍微高一些。 二、油分中、后期压差。如果油分中、后期压差较小,会大大提高空压机能效;反之,如果油分中、后期压差较大,会大大降低空压机能效。油分中后期压差较大,一般由四方面造成:1.空滤过滤精度太低,被吸入灰尘过多;2.润滑油品质太差,产生积碳过多;3.空气潮湿或者运行温度过低等,导致系统水分过多;4.油分自身设计、制造原因。 三、油滤对空压机能效的影响 油滤对空压机能效影响主要有三方面: 1. 油滤容尘量。很多人误以为油滤是拦截式过滤原理,以为过滤精度越高越好,其实油滤是吸附式过滤原理,过滤精度不必过高。润滑油是有粘度的液体,过滤精度太高反而不好,过滤精度达到中等即可。油滤的过滤效果主要取决于容尘量大小,而不是完全取决于油滤的过滤精度。容尘量大的油滤,中、后期阻力相对较小,阻力越小能效越高。 2. 油滤阻力。如果滤纸品质不好的油滤,通透性不强,使用一段时间以后,阻力会越来越大,对空压机能效也是会有影响的。 3. 油滤抗老化能力。抗老化不强的油滤,中、后期不但不过滤,滤纸碳化以后还会形成新的污染源,加大油分压差,降低空压机能效。选用优质油滤除了过滤效果好以外,也有助于提高空压机能效。 润滑油对空压机能效的影响主要是两方面: 1.润滑油粘度。通常来说,润滑油粘度越大阻力越大,能效越低,但这也不是绝对的,主要根据机器情况来选择润滑油粘度。主机转子间隙小,密封性能好的空压机,选择用低粘度的润滑油,这样运行阻力会小一些,能效会高一些,比如32号润滑油;主机转子间隙大,密封性能差一些的空压机,选用粘度稍微偏高一些的润滑油,可以提高密封性能,比如46号润滑油。 2.润滑油积碳。如果说灰尘是空压机最大的污染源,那么,积碳就是空压机第二大污染源。选用优质润滑油会大大减少积碳的产生,积碳越少油分压差越小,空压机能效越高。温度对空压机能效的影响 由此可见,合理的维护、保养,提升空压机能效的空间是很大的,可以很轻松的让能效提高3~5%,甚至更多。

  • «
  • 1
  • 2
  • ...
  • 12
  • 13
  • 14
  • 15
  • 16
  • 17
  • 18
  • ...
  • 34
  • 35
  • »
  • 正品保障

    正品保障、提供发票

  • 超低价格

    超低平台价、低于市场价

  • 急速物流

    如约发货、极速送达

  • 购买无忧

    大客户通道、一对一沟通

  • 积分兑换规则
  • 会员常见问题
  • 佣金说明
  • 支付方式
  • 网站使用条款
  • 用户服务协议
  • 用户隐私协议
  • 公司介绍

服务热线

18995136564

周一至周日9:00-18:00

扫码关注享受更多优惠

版权所有:西安派乐特空气净化有限公司 备案号:陕ICP备17007817号-5